Skip to main content

NEETBOX

banner

The name NEETBOX is derived from the word "NEET"(see wikipedia). It was named this way because NEETBOX is a naive project, and the people who developed NEETBOX are idiots.

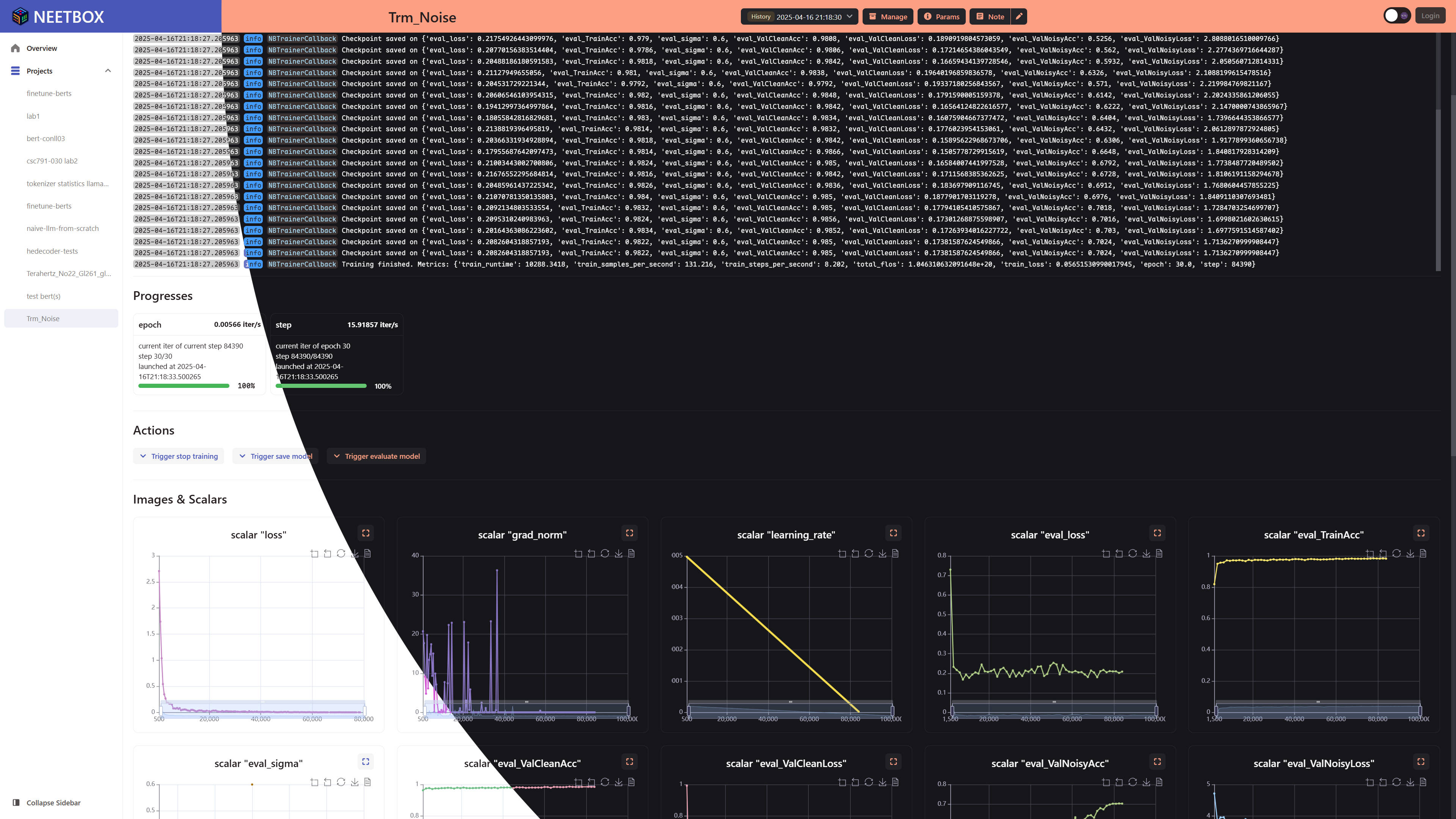
NEETBOX is an easy-to-use dashboard for visualizing training processes of machine learning models. It is designed to be simple and easy to use, with a focus on providing a clean and intuitive interface for users. NEETBOX has:

  • Easy python APIs
  • Everywhere connectivity
  • Easy server hosting
HomepageDashboard
Homepage SCDashboard SC

How to install

linux windows mac os

pip install neetbox

How to use

Quick Example

Working with multiple machines


Acknowledgments

Maintainers:

VisualDustLideming
Except frontendFrontend
links: github and bloglinks: github and blog

All contributors:

This project usues PyDocuSaurus to generate the API reference


Donate us by giving a star for our repo neetbox